Couldn't load pickup availability
★★★★★ 1,000+ Bots Sold
When you purchase any 3 EAs from our store (or if this is your 3rd purchase), you get to choose a 4th EA completely FREE, no matter the price.
Just message us with the EA you want, and we’ll send it straight to you.
Every EA purchased from our store includes FREE lifetime updates, so you’re always running the latest version at no extra cost.
If the EA cannot be installed properly on your terminal, you can choose to:
✅ Receive a full refund, or
🎁 Select any other EA from our store for free
📌 Please note: We do not accept returns based on profitability, as trading results depend on market conditions and individual settings.
Check out the current list of EAs we’re actively working to unlock below.
https://docs.google.com/spreadsheets/d/1Du1mUmYWXKaSpJZ9jIcoOObo6lodfPYjoRw_a4Wz4v8/edit?usp=sharing
🎁 As a reward for participating in the group buy, you can choose 1 free EA from our store.
Got a specific EA you’d like us to organize a group buy for? Let us know and we may add it next.
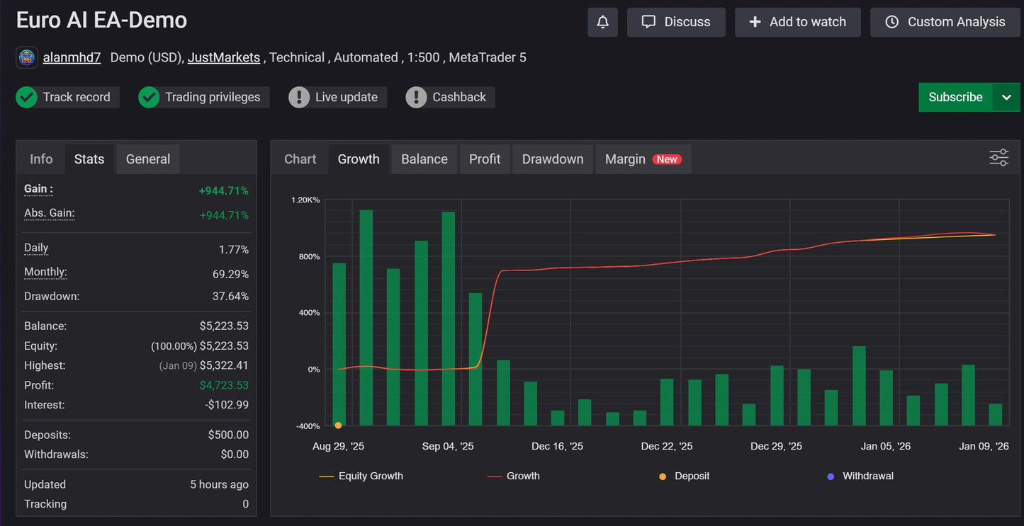
Euro AI EA is a trend-focused automated trading robot using martingale recovery, trailing stop, breakeven and partial profit booking. It aims for long reward cycles with TP, SL configuration, adapting to volatility for optimized exits, suitable for traders seeking smart profit automation with controlled risk layers.

MT5 EA
MT4 EA
EA Group Buy